December 2, 2024

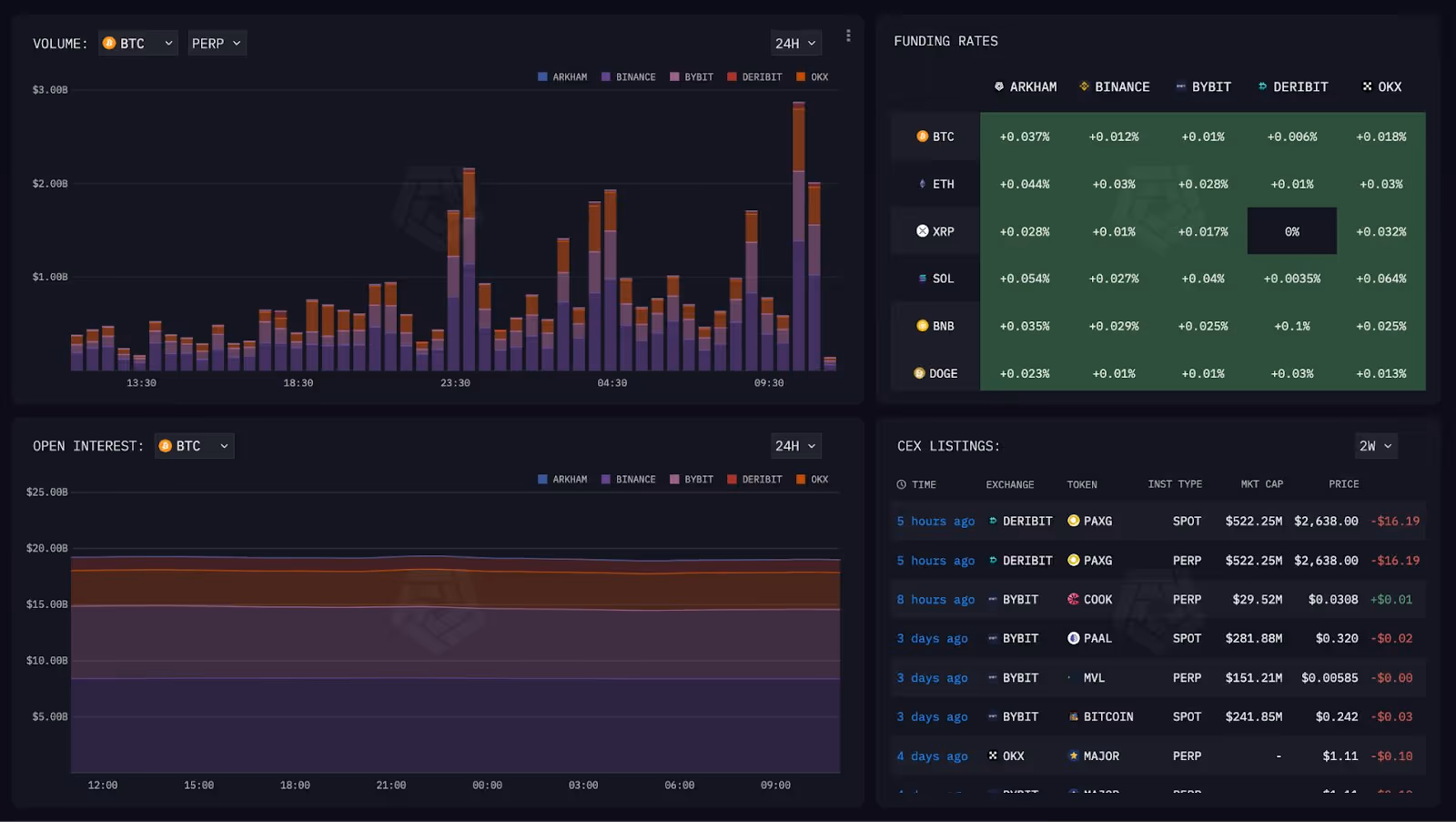
You can now track data on the Arkham Exchange through the Intel Platform’s Dashboard. Track Volume, Open Interest, Funding Rates as well as Spot Volume - all in one place.
Part of our mission to make Arkham the most transparent exchange in crypto.