November 14, 2025
at
5:15 pm
EST
MIN READ

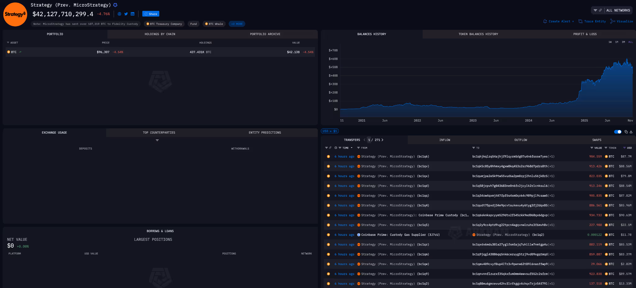
Strategy (formerly MicroStrategy) transferred 43,415 BTC worth $4.26B to over 100 different addresses today.
The transfers, which are visible on Strategy’s entity page on the Arkham Intel Platform, sparked panic on X as market-watchers fear Strategy has started selling its huge Bitcoin stack. Michael Saylor was forced to wade into the discussion to say “there is no truth” to the rumours.
It comes as Bitcoin’s price continues to slide, dipping below $95,000 today. As the sixth largest crypto-holding entity, any sign that Strategy is selling will likely lead to volatility.

So, what is happening if, as Saylor says, “there is no truth” to the rumours of BTC being sold?
Our analysis points to another explanation: Strategy is performing custodian/wallet rotation.

Over the past two weeks, the Arkham platform has shown Strategy making a series of transfers from Coinbase Custody (their existing custodian) to a new custodian. It is likely that today’s transfers are a continuation of this rotation.
Each transfer is likely to be one of three things:
On-chain movements do not mean that Strategy has sold their BTC, nor do transfers from Arkham’s Strategy entity automatically imply the sale of assets.
Large-scale holders like Strategy regularly undergo wallet and custodian rotations for security, operational, or counterparty risk management reasons. Anyone monitoring Arkham’s Strategy entity for the past two weeks would have seen similar, smaller-scale transfers take place.
The reaction to the movement of BTC by Strategy has been exacerbated by the general jitters in markets recently. Overblown AI valuations, hawkish Fed comments, and ETF outflows have contributed to bearish conditions.
Furthermore, across crypto treasury companies, mNAVs – a ratio of market cap to AUM – have been declining, indicating declining confidence in the crypto treasury vehicles.
For a full guide into crypto treasury companies, read our explainer here.







.png)
.png)


































.png)
.png)
.png)
.png)










.webp)
.webp)
























































.avif)
.avif)












.avif)
.avif)





























