September 10, 2025
at
6:00 pm
EST
MIN READ

Publicly-traded corporations and companies around the world now collectively hold over 1 million BTC out of the total supply of 21 million. This represents over 4.7% of the total supply.
However, due to lost coins, the eventual circulating supply will be lower than 21 million, meaning global corporations control an even larger percentage of the total supply. Some estimates of lost BTC tokens are as high as 4 million. Based on this upper-bound estimate, global corporations would control 5.9% of total BTC supply.
A significant chunk of this 1 million is held by one company: Strategy (formerly MicroStrategy). After a recent purchase of 1,955 Bitcoin, Strategy’s stack now sits at 638,460.
The next biggest public company holding BTC as a treasury asset is MARA, a Bitcoin mining company. MARA holds 52,477 BTC.

Top 5 corporate BTC holders:
At the time of writing, the dollar value of all the BTC held by corporations is $112.5 billion.
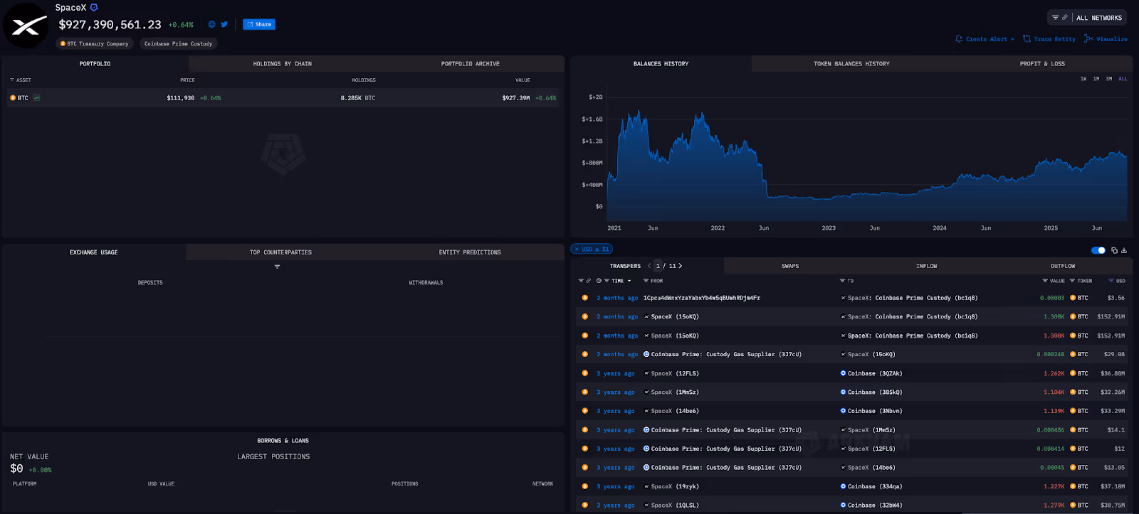
However, the above data relates only to public companies. When privately-owned companies are included (companies like SpaceX and Tether), the total Bitcoin held by corporations and companies is over 1.3 million.

The Bitcoin-treasury model continues to spread across the globe. In the last few days, South African company Altvest Capital announced that it had raised $210 million which would be used to finance the purchase of Bitcoin. The company also announced that, as of September 8, it would officially be known as Africa Bitcoin Corporation. It is Africa’s first BTC treasury company.
Companies are motivated to use Bitcoin as a treasury asset for multiple reasons. Many are attempting to secure an immediate share price boost, but there are also many which will likely be motivated by the intrinsic benefits of Bitcoin as a store of value.










.png)
.png)








.png)
.png)




%20copy.png)
%20copy.png)
.png)
.png)


















.png)
.png)




























.png)
.png)
.png)
.png)










.webp)
.webp)




















































.avif)
.avif)









