February 19, 2026
at
9:25 am
EST
MIN READ

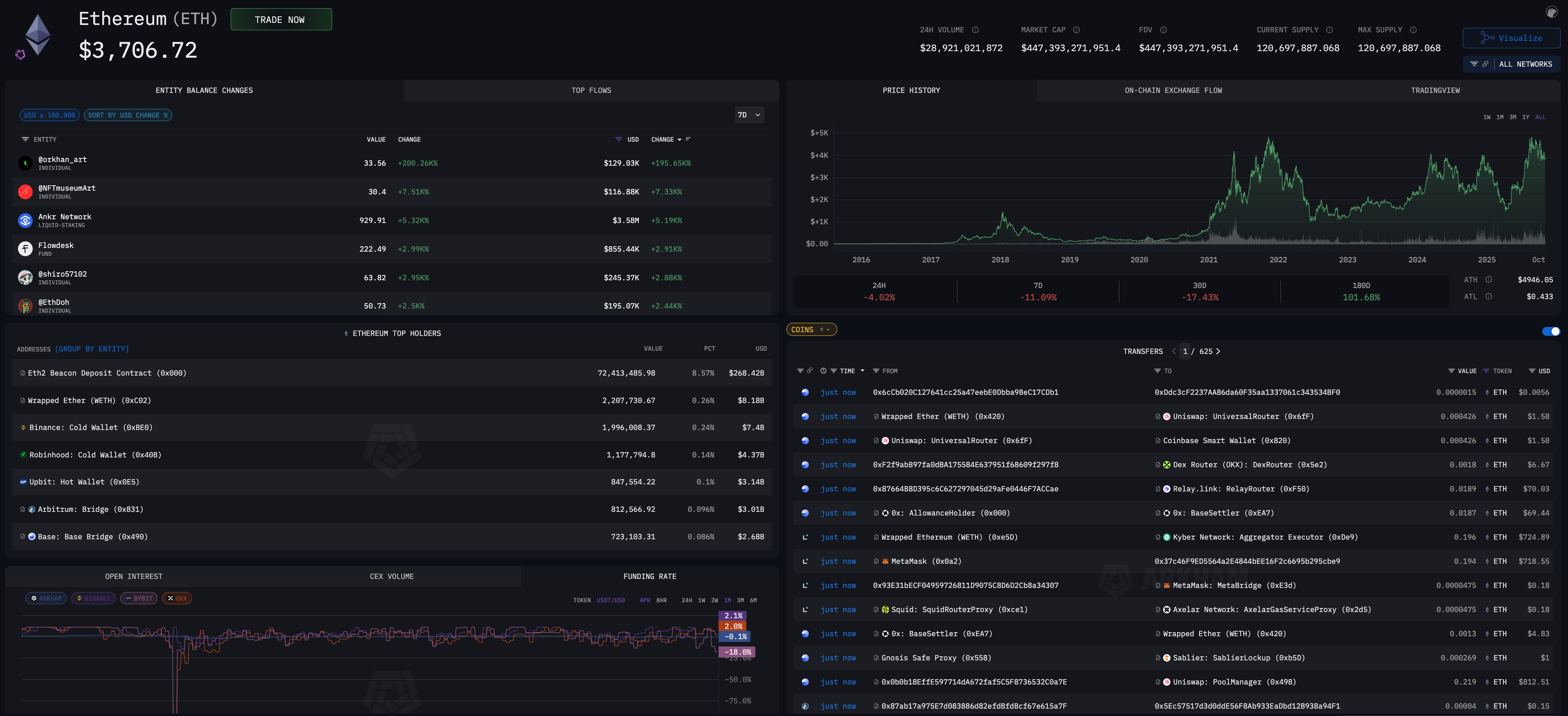
The ETH2 Beacon Deposit Contract currently holds the most ETH of any wallet address, with over 81M ETH ($160B) in deposits at the time of writing. This represents the total amount of ETH that has been deposited to be staked to help secure the network.
The next biggest entities, according to the Arkham Intel Platform are the exchange Binance with 3.7M ETH ($7B) held on behalf of its customers, ETF-issuer BlackRock with 3.1M ETH ($6B), and the exchange Coinbase with 2.9M ETH ($6B). (Crypto treasury company Bitmine is known to have over 4.3M ETH tokens worth around $8.6B - the Arkham figure includes only what has been verified on-chain.)
Ethereum pre-sale investor Rain Lohmus owns the most ETH among all individual holders, with 250K ETH ($497M) held in a wallet that is inaccessible to him. Ethereum Cofounder Vitalik Buterin is the next largest individual holder with 224K ETH ($445M) - he still has access to his holdings.
In this article, we will look into who owns the most Ethereum using Arkham’s ETH token page.

To toggle between individual addresses and entities, click [Group By Entity]. An entity is a collection of crypto addresses that are confirmed to be controlled by the same individual or institution (like an exchange, DeFi protocol, or corporation).
With this in mind, we can now look more closely at who holds the most Ethereum by entity type.
Exchanges are among the largest institutional holders of ETH with many of the top 20 ETH entities being centralised exchanges. Given ETH is the 2nd largest cryptocurrency by market cap, nearly all exchanges offering crypto trading services offer ETH trading. These exchanges need to hold significant amounts of ETH to enable market-making for seamless user trading, maintain sufficient liquidity to support user deposits and withdrawals, as well as provide staking services for users to enable ETH holders to earn additional yield on their assets.
Public goods addresses are those used to support key components of the Ethereum network, most notably the smart contract for staking deposits. Reasons for holding ETH vary among public goods on a case-by-case basis, but the main takeaway is that these addresses pool assets belonging to others and are effectively not controlled by a single entity. We have included Arbitrum and Base in this category as the majority of ETH held in these entities is ETH bridged to each respective L2.
The ETH2 Beacon Deposit Contract, which is the address used to store and process staking deposits, holds the greatest amount of ETH among all addresses - over 80M ETH roughly equivalent to $155B today. This represents 66% of total ETH supply.
The Wrapped Ether (WETH) Contract holds over 2M ETH, worth over $4B today. This is the address used to mint WETH - a token pegged to the value of ETH but with extensible functionality and support across various blockchains. Unlike native ETH which does not actually follow the ERC-20 token standard on the Ethereum network, WETH can be used across different applications and on different blockchains. The total amount of ETH held by this address represents the amount of WETH that has been minted.
Arbitrum is an optimistic rollup, a Layer 2 scaling solution for Ethereum which executes transactions in a separate environment to then settle back to Ethereum. In short, rollups like Arbitrum help with network congestion on Ethereum, and provide users with lower fees and faster transaction execution.
When users wish to use a rollup like Arbitrum, they first need to transfer, or bridge over, assets from Ethereum, like ETH, that they wish to trade on Arbitrum. Rollups have native bridges, which are usually run by and secured by the core team or foundation of the blockchain itself.
While there are several third-party bridges that users can choose from, a number of these bridges have notoriously been hacked before and have resulted in as much as hundreds of millions of dollars lost, making native bridges safer at the cost of speed and delivery.
The actual process is done by depositing the equivalent amount of assets a user wishes to use (i.e. 1 ETH) into the Arbitrum deposit contract, which stores that ETH and returns a wrapped version of ETH equivalent to the deposited amount that can be used on Arbitrum, formally known as ‘bridging’. Therefore, the amount of ETH stored in a blockchain’s native bridge can be used as a rough estimate of user adoption for that particular chain.
As of today, roughly 894K ETH has been deposited in the Arbitrum native bridge.
Base, another optimistic rollup, has 802K ETH deposited to its native ‘Gateway’ bridge.
Financial institutions provide various services to clients, including the buying and selling of ETH, staking services, and more. Recently, the rise in popularity of Ether ETFs has allowed ETF providers to surge to the top rankings among ETH holders.
BlackRock, which holds over 3.1M ETH, is a digital asset investment firm which provides investment trusts that actively track the price of various crypto assets, like ETH. BlackRock currently offers the iShares Ethereum Trust ETF (ETHA) - for which BlackRock buys and holds ETH, and which investors can then purchase fractionalized shares of through the trust. BlackRock’s total holdings are worth over $10B at the time of writing.
Bitmine has declared holdings of nearly 4.4M ETH worth roughly $9B today, is an Ethereum Treasury Company aiming to accumulate a total of 5% of the Ethereum supply. Bitmine is led by Tom Lee and is the second largest crypto treasury company in the world, behind Michael Saylor’s Microstrategy.
Arkham has been able to identify government owned addresses which hold crypto in an on-chain address. These are seized funds from criminal activities, e.g. Silk Road. Though not included in our list of top holders, the US government holds 63K ETH (worth $121M), the third-most among all of its held assets. Most of the US government’s known ETH holdings are seized funds and have come from Brian Krewson.


Some of the largest ETH holders are hackers who acquired their ETH by exploiting vulnerabilities in exchanges and on-chain protocols to drain their funds. The largest ETH balance in stolen funds belongs to the Gatecoin Hacker, whose address currently holds 156.2K ETH which was obtained in one of the largest exploits in crypto history back in 2016 which saw $2M of losses in user funds.

The FTX Hacker currently holds 92.6K ETH, which was stolen in a SIM-swap attack which saw $400m in total losses in November 2022.

The BNB Bridge Hacker holds 1.5K ETH and 39K WSTETH in an attack which saw over $550M withdrawn.

Arkham’s Visualizer tool provides an intuitive interface for investors and analysts to observe the flow of funds associated with a particular contract or address using on-chain data. As we can observe in the screenshots above, hackers often attempt to cash out by dispersing stolen funds across a variety of different exchanges, applications, and mixers such as Tornado Cash.
Rain Lohmus owns the most ETH - with 250K in his stash. However, this is inaccessible to him as he lost the private keys to his wallet and cannot access his ETH. He paid $75K for this in the ETH presale in 2014 - at current prices, this represents a >1 million percent gain in just over 10 years.
The largest known individual holder of accesible ETH is co-founder Vitalik Buterin, who holds 220K ETH. We examine Vitalik’s net worth in greater detail in this report. The other top known individual holder is James Fickel who holds 49k ETH. James Fickel is an ICO investor
Arkham's AI has also identified two more individuals that could be huge ETH whales. Joseph Lubin is an Ethereum co-founder and the CEO of ConsenSys whilst Jeffrey Wilcke is another of Ethereum's co-founders.
Ethereum’s vision is to be a global, decentralized platform for money and new kinds of applications. ETH provides a critical economic function to the security of the Ethereum network by incentivizing validators to continue to verify and process user transactions. Additionally, ETH has become a critical component for the liquidity of the Ethereum ecosystem, empowering DeFi apps, NFTs, and beyond.
Unlike BTC, which has a hard-capped 21 million supply, ETH does not have a maximum supply. Instead, Ethereum implemented a mechanism which eliminates, or “burns”, a portion of ETH used in gas fees. This way, if the network sees high gas prices, ETH becomes deflationary by design.
In this article, we looked at who owns the most ETH today. While the ETH native staking contract holds significantly more ETH than any other address, exchanges collectively hold the most ETH. We observed that the native bridges of the top 2 Ethereum rollups today (Arbitrum and Base) are among the top 20 holders of ETH (14th- and 15th-largest respectively), indicating slow but steady success in the development of Ethereum’s rollup-centric roadmap.






























.png)
.png)
.png)
.png)










.webp)
.webp)




























































.avif)
.avif)












.avif)
.avif)


































.avif)
.avif)

