March 24, 2025
at
12:00 am
EST
MIN READ

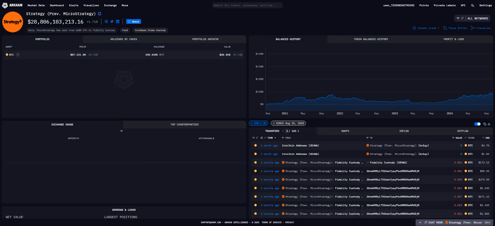
Saylor’s Strategy (formerly MicroStrategy) acquired 6,911 BTC for a total of $584M at an average cost of $84,529 per Bitcoin over the past week. This brings Strategy’s total stash to 506,137 BTC, worth over $44.7B, with an average purchase price of $66,608.
The company's total holdings of over 500,000 BTC solidify its position as one of the largest corporate holders of Bitcoin globally. This programmatic accumulation, reflected in their rising average purchase price, treats BTC as a core treasury reserve asset rather than a short-term trade.

This reveals Saylor as the big buyer in the BTC order books over the past week. Strategy has been raising funds for the purchase of more BTC, with the recent offerings of STRK and STRF, two separate preferred stock offerings for the company. The STRF offering settles on 25th March 2025, with $722.5M expected to be raised for future BTC purchases. Following Strategy’s usual execution patterns, these purchases will likely occur over the coming week following the settlement of the offering. These raises are part of Strategy’s larger “21/21 plan”, in which they expect to raise $42B in funds over three years, comprising $21B in equity and $21B in fixed income securities.
This aggressive acquisition, funded through complex financial instruments, is a core part of the company's identity. The strategy effectively makes their stock a leveraged play on the price of Bitcoin, a move that is closely watched by the wider market.
The "21/21 plan" is a clear, long-term roadmap. It signals to investors that these large purchases are not sporadic decisions but rather a multi-year corporate mandate to convert significant portions of their balance sheet and future capital into Bitcoin.











.png)
.png)








.png)
.png)




%20copy.png)
%20copy.png)
.png)
.png)


















.png)
.png)




























.png)
.png)
.png)
.png)










.webp)
.webp)




















































.avif)
.avif)









